Database List
The Database List page allows users to view the list of all database components within the statistical period. Users can click the Instance Name to enter the details page to view detailed information about the database's relationships, performance, exceptions, etc.

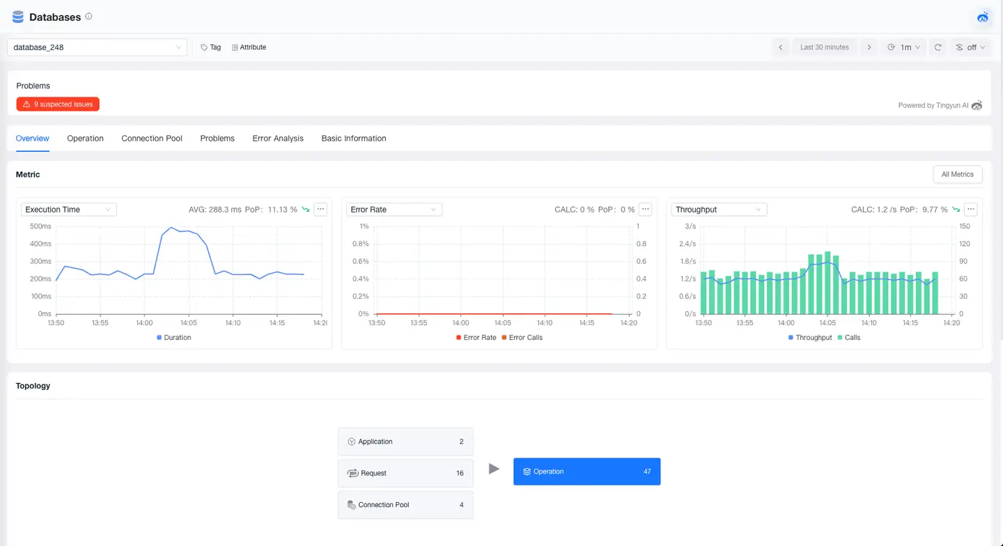
Database Overview
The overview page provides you with a comprehensive performance view of the database, including tags, attributes, problems, metrics, and relationships. Through this page, you can quickly understand the performance trends of the database and its upstream call relationships, helping you quickly locate problems and optimize database performance.

Operations
The operations list displays all operations that call the current database, allowing you to view all SQL statements and their related performance metrics. In the operation details, you can view operation metrics, the list of caller requests, and related traces.

Connection Pool

Problems
The Problems page displays all problems for the current database, showing problem descriptions, impact scope, and possible causes, helping users quickly identify potential failures. Click the Problem ID to view information such as the root cause and impact scope of the problem.
Error Analysis
The Error Analysis page allows you to view all error information that occurs in the current database, locate the impact scope and root cause of errors, and supports viewing the trace of the error.
Basic Information
The Basic Information page displays the tags and attributes of the database. The Tags module shows the key and value of tags and supports users in adding or deleting tags. The Attributes module displays the attribute information of the database, such as name, alias, and type.