请求
请求模块可以从指标、追踪、关系、疑似问题等方面全面分析监控的所有请求。请求分为Web请求和后台任务。
- Web请求:由程序外部发起、使用TCP/IP协议传输的网络请求,包括事务和服务接口。
- 后台任务:指不是由于用户交互所发起的一系列定时运行的程序,例如定时批处理任务等。
请求列表
请求页面展示所有监控到的请求,包括安装了基调听云请求与微服务探针的请求、接入的第三方探针所监控的请求。列表项包括请求名称、请求类型、所属应用、响应时间中位数、吞吐率、请求次数、错误率和错误次数等信息。

请求概览
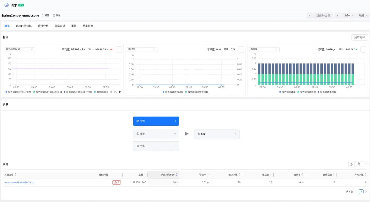
请求概览模块为您提供请求的全面性能视图,包括标签、属性、疑似问题、指标和关系等信息。通过该模 块,您可以快速了解请求的性能趋势以及上下游调用关系,帮助您快速定位问题并优化请求性能。

响应时间分解
响应时间分解功能帮助您深入分析请求的响应时间构成,精准定位性能瓶颈。支持从Code、Database、MQ、外部服务和GenAI的维度拆解响应时间,并提供详细分析能力,助您快速优化性能瓶颈。

错误分析
错误分析页面可查看当前请求发生的所有错误信息,定位错误的影响范围和错误的根因,并支持查看发生错误的追踪。

异常分析
异常分析页面可查看当前请求发生的所有异常信息,定位异常的影响范围和异常的根因,并支持查看发生异常的追踪。

Service Flow
Service Flow 展示了应用程序中请求与请求、请求与组件之间的依賴关系和性能指标,它帮助您:
- 了解请求、组件调用的顺序和依赖关系
- 定位性能瓶颈,查看哪些应用影响了整体的响应时间
- 识别繁忙的请求、组件

单击卡片可查看链路中当前请求的平均响应时间和请求次数,单击右侧的图标可查看详情。详情可分析当前请求的追踪,帮助用户进一步定位当前节点慢的根因。

基本信息
基本信息页面展示请求的标签和属性。标签模块显示标签的key和value,并支持用户添加或删除标签。属性模块展示请求的属性信息,如名称、别名和所属应用等。
