主机监控
主机监控列表
通过主机监控页面,可查看当前Linux、Windows和AIX操作系统中,所有监控主机当前的运行状况。单击页面上方的图标块,可以看到相应类型的当前监控主机的主机名IP、CPU、内存、磁盘容量,网络吞吐指标,可根据不同指标的值的大小进行排序,迅速排查出主机指标容量占满的情况,查找到当前资源较紧张的主机进行扩容或者服务迁移。主机名称前圆点的颜色表示数据接收状态,绿色表示探针数据接收正常,红色表示异常。

主机概览
-
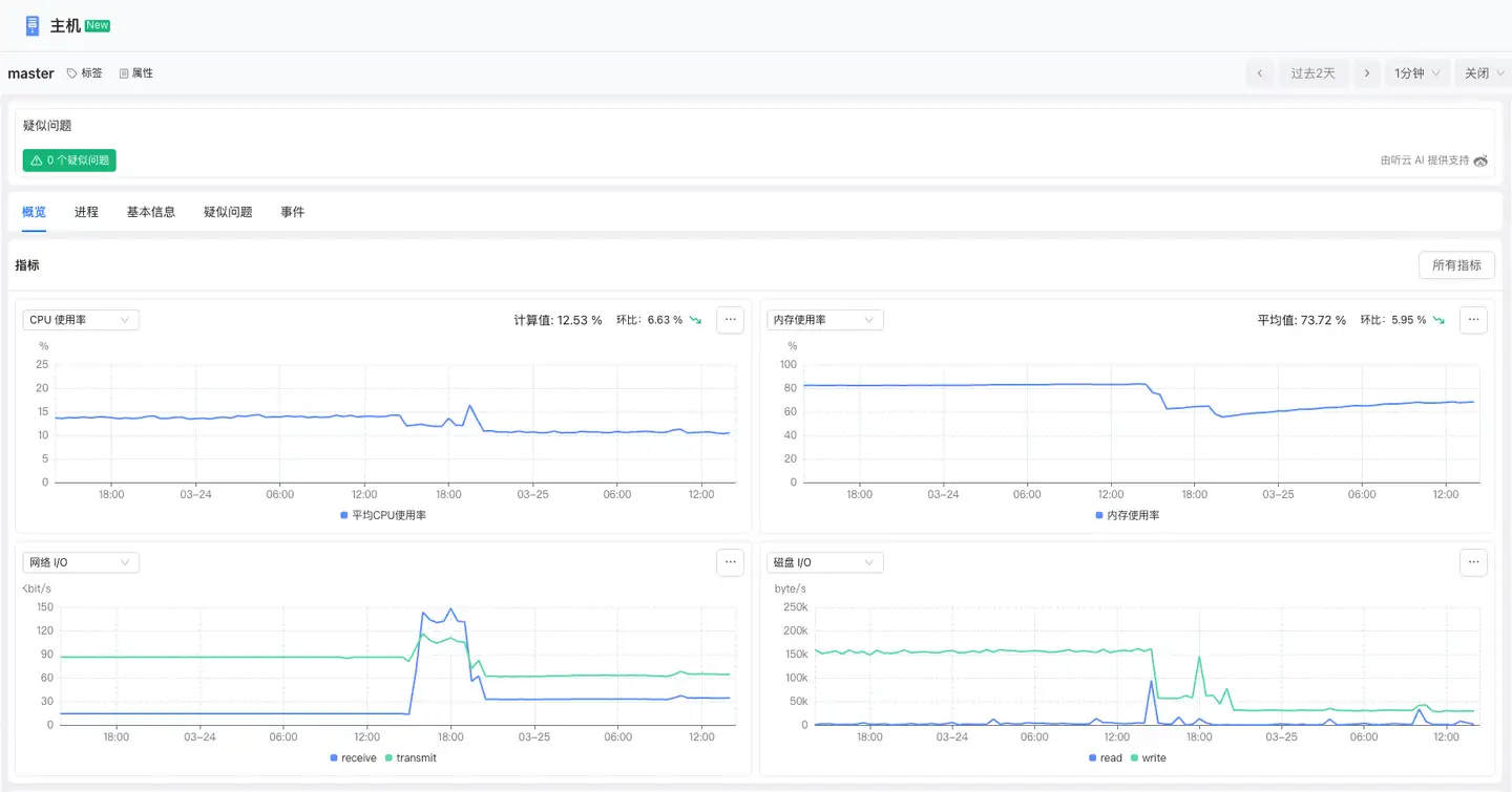
指标:显示主机的关键指标,包括CPU使用率、内存使用率、网络I/O、磁盘I/O。支持单击右上角的全部指标按钮查看主机的全部指标趋势图。

-
关系

进程
Infra可以对主机上的进程进行集中式监控。进程页面中可针对用户关心的进程性能指标进行查看。进程指一组相关进程的集合,如Nginx一个master进程fork多个worker进程,Infra会将master和worker进程合并为一个进程,这里不同的进程可以大概理解为不同的应用。Infra将自动检测应 用类型,如Nginx、MySQL、Oracle、Tomcat、Jboss、Apache Http Server、Redis等,并将其归纳为不同的进程。Infra支持监控的进程如下:
-
Java Web容器:Tomcat、WebSphere、Weblogic、JBoss。
-
Java应用程序:如Spring Boot等。
-
数据库:Oracle、MySQL、MongoDB、PostgreSQL。
-
缓存服务:Redis、Memcached。
-
Web服务器:Nginx、Apache HTTP Server。
-
最近5分钟有3次满足以下任意条件的进程:
- CPU使用率>5%
- 内存使用率>5%
- 磁盘吞吐占比 >5% 且磁盘吞吐>1MB
通过图表可快速查看进程的启动时间、CPU利用率、内存使用量、磁盘吞吐、Swap使用、打开文件数等。

基本信息
基本信息包括标签和属性:
-
标签模块显示当前主机已配置的标签列表,并支持用户动态添加或删除标签,便于通过自定义标签对主机进行分类、筛选和管理,提升运维效率。
-
属性模块展示主机的属性信息,包括实体名称、实体别名、技术栈、来源、最新更新时间等属性信息。

疑似问题
疑 似问题页面显示主机的所有的疑似问题,包括问题描述、影响范围和可能原因等信息,帮助用户快速识别潜在故障。单击问题ID可查看问题的根因、影响范围等信息。
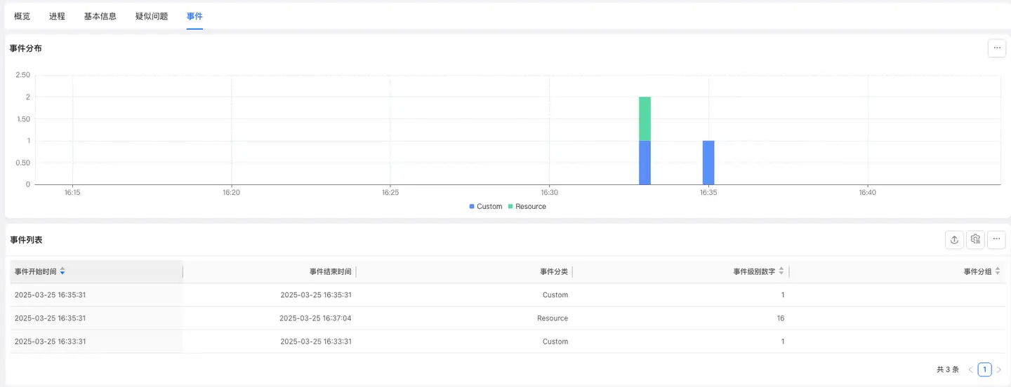
事件
事件显示主机的事件。
